成熟的BCM工具解决方案。

Continuity Manager 是一个直观,灵活且功能强大的业务连续性管理(BCM)系统,使您可以在一站式地管理和跟踪企业的业务连续性工作。基于在不同组织中多年BCM实践经验,Continuity Manager旨在促进业务连续性工作长期的可操作和可维护性,而不成为束之高阁的文本,进而达到降低业务风险和敏感度,并符合法规的要求。Continuity Manager让组织内部各个部门业务连续性工作变得轻松而有效。

 
modules_cn.png

可根据您的需要进行配置。

Continuity Manager 具有高度可配置性,具有涵盖业务连续性管理各个方面的模块。无论您是小型企业在想通过核心功能来组织业务连续性工作,还是全球企业在努力通过工具来有效实现全面的合规性,我们针对每种情况都可以提供合适恰当的解决方案。

 
gov3.png

有所作为。

基于在各个组织中实施业务连续性管理的实际经验,Continuity Manager 的构建旨在使业务连续性管理能够在整个组织中有效铺开,达到有效治理和生命周期管理的效果。长此以往,使业务连续性工作持之以恒。

 
status_cn.PNG

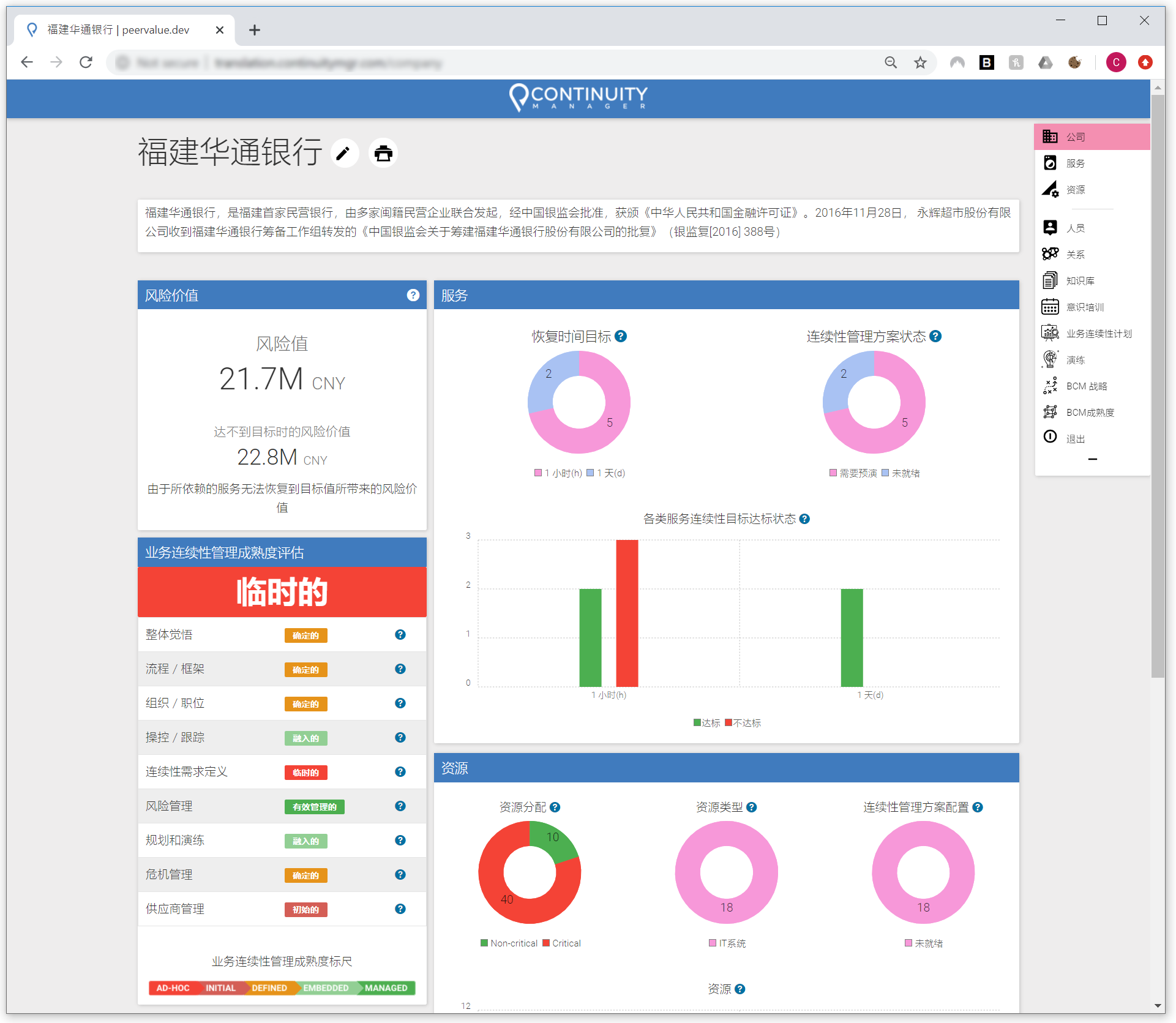
仪表板和报告。

工具对企业组织结构,关键业务服务或产品以及相依托的资产(例如IT系统或供应商)的总体业务连续性状态的进行生动的图形化表示。 用户可以深入研究特定的服务或产品以查看连续性状态,关键指标和统计数据。跟踪连续性工作的成熟度,目标,能力以及活动,检验连续性计划生成和演练的状态。遍历公司,服务或资源级别的信息,以根据不同的角色和出发点获得相关信息。产生报告给管理团队或主要利益相关者或用于合规性审计。

 
graph_cn.png

业务影响分析(BIA)。

用户可以在该工具中以交互方式创建和维护业务影响分析(BIA),评估关键产品和服务的停机对财务,运营以及与客户和市场相关的影响。 用图形和人性化界面动态展示随停机时间推移所造成的业务影响金额,并突出显示关键数据,例如恢复时间目标(RTO)和组织严重性级别。

 
hirearch_cn.PNG

智能化相关性管理。

从此用户不再需要去猜测IT系统中断对业务的影响,或经历因为没有适当了解基础资产关联而导致业务服务中断的风险。 使用Continuity Manager,用户根据要求输入自己职责范围相关的信息,系统会自动更新处理相关联的其它产品和服务的影响度信息。通过对影响度需求的实时更新和转换,工具就可以把整个组织的业务连续性能力的进行汇总展示,以便正确评估和跟踪整个组织内部各服务,资源,产品的依赖性。无论您要查找的是公司的整体状态,还是个别关键服务的情况或者对特定资源的综合要求,工具都可以帮您实现。

 
Aro+Ha_0010.jpg

动态交互式业务连续性计划。

针对服务,产品和流程以及支持资源创建和维护动态的业务连续性计划(BCP),是业务连续性管理的核心工作。 用户通过Continuity Manager 可以利用系统中已有的信息,将有关业务关键性,恢复团队,相关资源的状态以及演练预定流程进行整合梳理,并生成的实时动态化的业务连续性计划,让每份计划都拥有系统中其他模块的最新状态和信息。模块还具备快照产生PDF版本和审批功能。

 
rehearse.PNG

演练或执行预先定义的响应流程。

工具支持实时流程/场景操作,允许多个在不同地点的团队和利益相关者执行并掌控流程的渐进,实时显示进度,时间,状态和结果。 演练模块一般用于减灾恢复程序的建模演练,但其他以满足演练目的或实际应急减灾恢复管理需要而设计的各种分步流程也一样可以在模块中建模,不管是整体危机应急响应过程还是针对特定资源的特定恢复过程等。

 
strat.PNG

介绍公司的整体业务连续性战略。

展示介绍公司/组织整体的业务连续性战略和方法。 战略模块用于创建和呈现战略性策略内容,并附上关键文档和说明,以便组织可以随时调用,为整个BCM工作提供一个框架和指导。

 

和更多...

 

其他模块包括:

  • 业务连续性成熟度评估模块 - 连续性成熟度的交互式自我评估,以了解当前的事务状态并获得方向性的指导。

  • 资料库模块 - 一站式服务,方便调用和维护所有与连续性计划相关的说明和文档。

  • 意识培训模块 - 跟踪并显示计划中和已完成的支持业务连续性管理意识的活动。

  • 人员/团队模块 - 管理参与业务连续性管理工作的人员,他们的角色,所有权,联系方式和培训等等。创建团队并进行人员的组织分配,以供在连续性工作规划或演练中使用。